功能亮点
FZS 数据同步平台的功能亮点同样可以被总结为八个字:灵活多样、直观易用。
灵活多样
在 toB 领域,企业级产品与服务如何满足与应对复杂、多变的业务场景,是一个亘古不变的话题。
FZS 数据同步平台在设计之初所考虑的系统灵活性与多样性,是九桥产品技术团队给到客户的答案。主要体现在以下几个方面:
源端支持多样
满足客户业务系统中常见关系型数据库,与大部分国产信创数据库,包括但不限于 Oracle、MySQL、PostgreSQL、SQL Server、DB2、OceanBase、TiDB、GaussDB、openGauss、武汉达梦 DM、人大金仓 Kingbase、LightDB、SUNDB、云和恩墨 MogDB 等。
备端支持完整
满足任何兼容 OCI 或 ODBC 接口的关系型数据库,包括但不限于 Oracle、MySQL、PostgreSQL、SQL Server、DB2、OceanBase、TiDB、GaussDB、openGauss、武汉达梦 DM、人大金仓 Kingbase、LightDB、SUNDB、云和恩墨 MogDB 等。
部署方式多选
FZS Agent 支持四种私有部署方式:
- 点对点部署:源端 Agent 部署在源主机 + 备端 Agent 部署在备主机
- 中间机部署:
- 源端 Agent + 备端 Agent 皆部署在中间机
- 源端 Agent 部署在源主机 + 备端 Agent 部署在中间机
- 源端 Agent 部署在中间机 + 备端 Agent 部署在备主机
直观易用
当一款同步产品介入到企业 IT 运维体系中时,对于忙于满足业务需求的运维人员来说,产品的学习成本不可避免地随之而来。因此,如何在满足复杂多样的业务需求的同时,尽可能降低使用门槛与运维成本,是一个重要的设计平衡点。
因此,九桥产品技术团队将 FZS 数据同步平台的以下几个方面打磨成了亮点:
一键部署
通过 FZS Web,用户可以通过一键部署功能,快速部署 FZS Web Server,实现源备端的数据同步。

配置链路
通过 FZS Web,用户可以通过配置链路功能,快速配置源备端的数据同步链路。

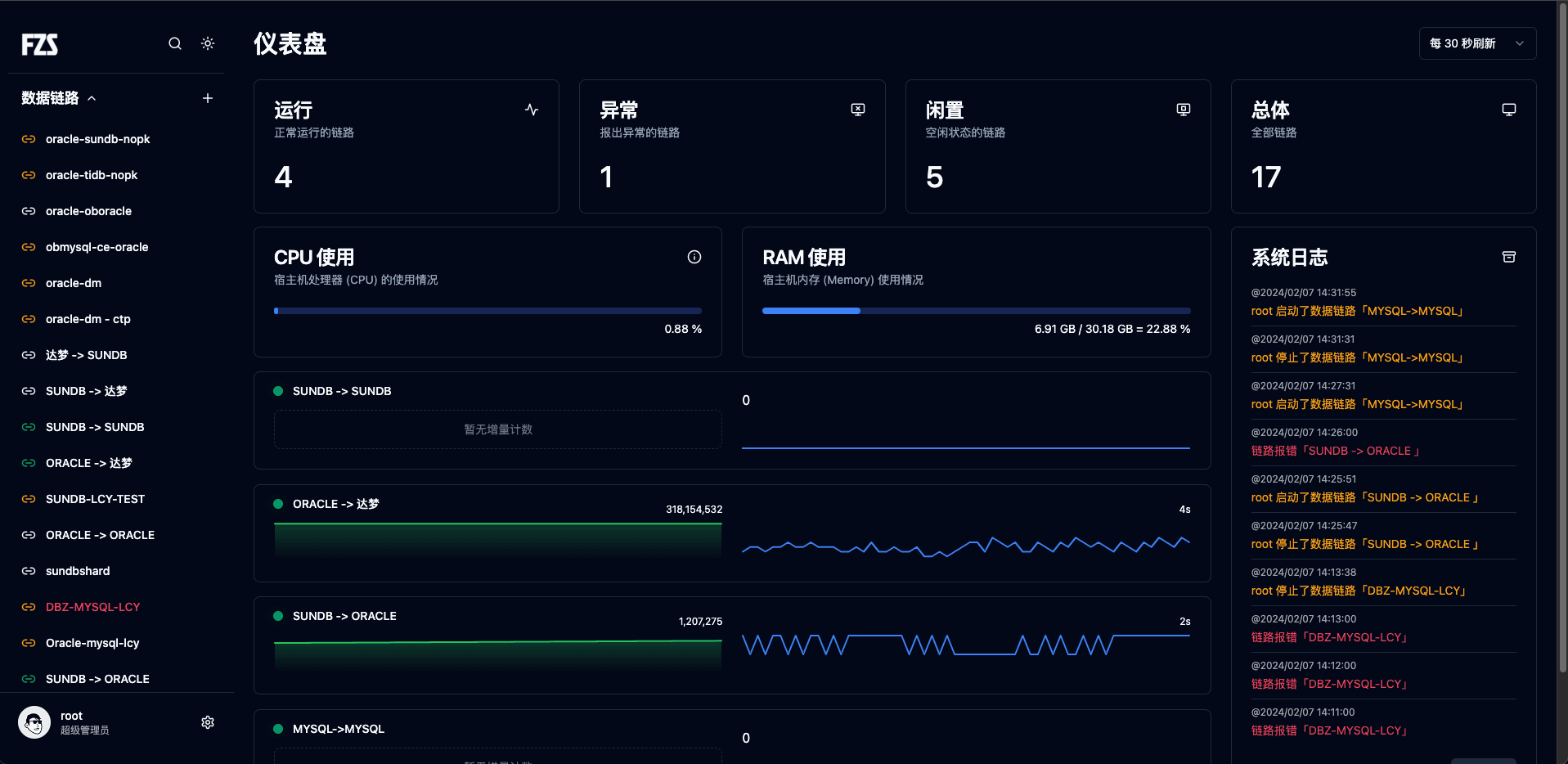
链路监控
通过 FZS Web 的仪表盘大屏,用户可以实时监控多条数据同步链路的同步计数、增量延时、链路状态等数据。

告警平台
通过 FZS Web 的告警平台,用户可以实时监控多条数据同步链路的告警信息,并通过邮件、短信、Webhook 等方式通知管理员用户。
